最近一方面给自己开发的平台套模板,一方面研究一些新的技术,比如今天介绍的elk,下面是介绍一下我是如何使用elk收集linux系统history与展示的。
一、效果图
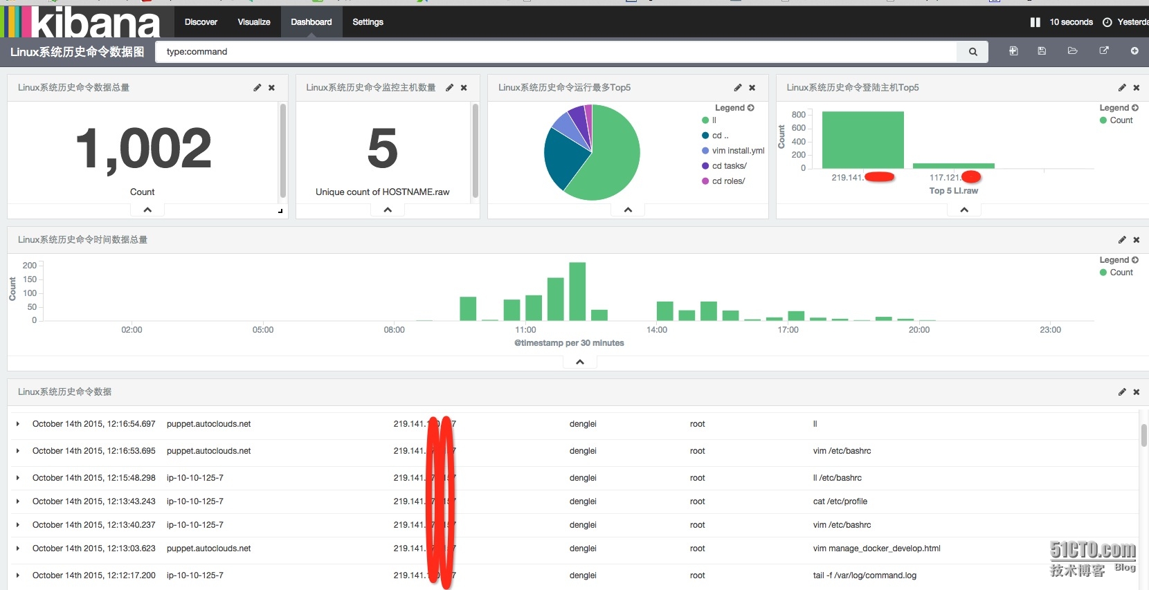
下面是效果图,感觉满足你需求在继续看

下面是具体介绍
1、Linux系统历史命令数据总量

主要是展示所选时间段接收history数据总量,比如昨天我总共收集了1002条数据
2、Linux系统历史命令监控主机数量

主要是监控总共有多少台主机开始收集history日志数据
3、LInux系统历史命令运行最多Top5

主要是介绍运行最多的命令,比如第一个ll命令运行最多
4、Linux系统历史命令登陆主机Top5

主要是介绍登陆主机ip最多的前5个
5、Linux系统历史命令时间数据总量

主要介绍各时间段收集的数据总量
6、Linux系统历史命令数据

主要是展示每条收集数据内容,包括收集时间、收集的主机名、当前登陆ip、登陆用户、当前用户、运行命令。
二、logstash安装
我使用的elk架构如下

ps:这个图是网上找的
我的elk版本分别为
logstash 1.5.4-1
redis 3.0.4
elasticsearch 1.7.1
kibana 4.1.1
下面介绍如何安装elk
其实shipper与indexer的logstash安装一样,只不过是配置文件不一样
先介绍如何安装logstash
我使用yum安装,下面是安装yum源
cat >>/etc/yum.repos.d/logstash.repo<EOF [logstash-1.5] name=Logstash repository for 1.5.x packages baseurl=http://packages.elasticsearch.org/logstash/1.5/centos gpgcheck=1 gpgkey=http://packages.elasticsearch.org/GPG-KEY-elasticsearch enabled=1 EOF
然后安装
yum install logstash -y
下面是shipper的配置
[root@puppet ~]# cat /etc/logstash/conf.d/logstash_agent.conf
input {
file {
path => ["/var/log/command.log"]
type => "command"
codec => "json"
}
}
output {
redis {
host => ["10.10.125.8:6379"]
data_type =>"list"
key => "logstash:redis"
}
}这个配置就是收集/var/log/command.log的日志,这个日志是记录history命令的,output输出到redis服务。
下面是如何记录history历史命令
在/etc/bashrc里添加
HISTDIR='/var/log/command.log'
if [ ! -f $HISTDIR ];then
touch $HISTDIR
chmod 666 $HISTDIR
fi
export HISTTIMEFORMAT="{"TIME":"%F %T","HOSTNAME":"$HOSTNAME","LI":"$(who -u am i 2>/dev/null| awk '{print $NF}'|sed -e 's/[()]//g')","LU":"$(who am i|awk '{print $1}')","NU":"${USER}","CMD":""
export PROMPT_COMMAND='history 1|tail -1|sed "s/^[ ]\+[0-9]\+ //"|sed "s/$/"}/">> /var/log/command.log'然后source /etc/bashrc
查看一下/var/log/command.log

是一个json格式的,包括时间、主机名、登陆ip、登陆用户、当前用户、命令
下面是indexer的配置
09:25:19 # cat /etc/logstash/conf.d/logstash_indexer.conf
input {
redis {
host => "10.10.125.8"
port => "6379"
data_type => "list"
key => "logstash:redis"
type => "redis-input"
}
}
output {
elasticsearch {
host =>"172.16.3.72"
codec => "json"
protocol => "http"
}
stdout {}
}其中10.10.125.8是redis服务器,172.16.3.72是elasticsearch的ip
启动的话就使用/etc/init.d/logstash start
三、redis安装
1、下载
wget http://download.redis.io/releases/redis-3.0.4.tar.gz
2、解压
tar zxvf redis-3.0.4.tar.gz -C /usr/local/
3、安装
cd /usr/local/redis-3.0.4 make
4、复制程序变量
cp src/redis-cli /usr/bin cp src/redis-server /usr/bin
5、创建目录
mkdir conf log db data
6、配置文件
[root@ip-10-10-125-8 redis-3.0.4]# cat conf/redis-6379.conf |grep -v "^#"|sed '/^$/d' daemonize yes pidfile /var/run/redis_6379.pid port 6379 bind 10.10.125.8 timeout 0 tcp-keepalive 0 loglevel notice logfile /var/log/redis/redis_6379.log databases 16 save 900 1 save 300 10 save 60 10000 stop-writes-on-bgsave-error yes rdbcompression yes rdbchecksum yes dbfilename redis_6379.rdb dir /usr/local/redis-3.0.4/db/ slave-serve-stale-data yes slave-read-only yes repl-disable-tcp-nodelay no slave-priority 100 appendonly no appendfsync everysec no-appendfsync-on-rewrite no auto-aof-rewrite-percentage 100 auto-aof-rewrite-min-size 64mb lua-time-limit 5000 slowlog-log-slower-than 10000 slowlog-max-len 128 hash-max-ziplist-entries 512 hash-max-ziplist-value 64 list-max-ziplist-entries 512 list-max-ziplist-value 64 set-max-intset-entries 512 zset-max-ziplist-entries 128 zset-max-ziplist-value 64 activerehashing yes client-output-buffer-limit normal 0 0 0 client-output-buffer-limit slave 256mb 64mb 60 client-output-buffer-limit pubsub 32mb 8mb 60 hz 10 aof-rewrite-incremental-fsync yes
7、启动redis
redis-server /usr/local/redis-3.0.4/conf/redis-6379.conf
四、安装elasticsearch
1、安装
curl -L -O https://download.elastic.co/elasticsearch/elasticsearch/elasticsearch-1.7.1.zip unzip elasticsearch-1.7.1.zip cd elasticsearch-17.1
2、配置
09:52:38 # grep -v "^#" config/elasticsearch.yml |sed '/^$/d' cluster.name: dl-elk node.name: "elk-bj-1-server" node.master: true
就配置了集群命令与节点名字
3、启动
bin/elasticsearch -d
这样elk就都安装完成了,我也没写的太详细,大家有需求可以自己查看官方介绍安装。
附件里我把我的Dashboard与相应视图都export了,大家需要可以自行import,但一定注意版本。
导入的顺序是:
1、Linux系统历史命令图形.json;
2、Linux系统历史命令搜索.json;
3、Linux系统历史命令数据视图.json.
吴三桂丶